Elasticsearch
This integration is enabled by default.
Versions supported: > v6.8
This integration uses a standalone exporter that is available in UBI or scratch base image.
This integration has 28 metrics.
Timeseries generated: 400 timeseries
List of Alerts
| Alert | Description | Format |
|---|---|---|
| [Elasticsearch] Heap Usage Too High | The heap usage is over 90% | Prometheus |
| [Elasticsearch] Heap Usage Warning | The heap usage is over 80% | Prometheus |
| [Elasticsearch] Disk Space Low | Disk available less than 20% | Prometheus |
| [Elasticsearch] Disk Out Of Space | Disk available less than 10% | Prometheus |
| [Elasticsearch] Cluster Red | Cluster in Red status | Prometheus |
| [Elasticsearch] Cluster Yellow | Cluster in Yellow status | Prometheus |
| [Elasticsearch] Relocation Shards | Relocating shards for too long | Prometheus |
| [Elasticsearch] Initializing Shards | Initializing shards takes too long | Prometheus |
| [Elasticsearch] Unassigned Shards | Unassigned shards for long time | Prometheus |
| [Elasticsearch] Pending Tasks | Elasticsearch has a high number of pending tasks | Prometheus |
| [Elasticsearch] No New Documents | Elasticsearch has no new documents for a period of time | Prometheus |
List of Dashboards
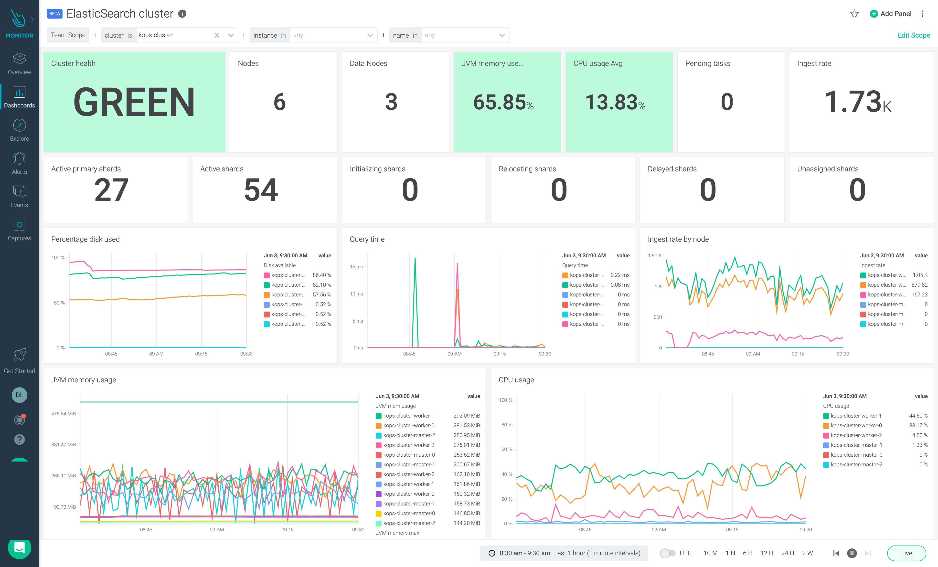
ElasticSearch Cluster
The dashboard provides information on the status of the ElasticSearch cluster health and its usage of resources.

ElasticSearch Infra
The dashboard provides information on the usage of CPU, memory, disk and networking of ElasticSearch.

List of Metrics
| Metric name |
|---|
| elasticsearch_cluster_health_active_primary_shards |
| elasticsearch_cluster_health_active_shards |
| elasticsearch_cluster_health_initializing_shards |
| elasticsearch_cluster_health_number_of_data_nodes |
| elasticsearch_cluster_health_number_of_nodes |
| elasticsearch_cluster_health_number_of_pending_tasks |
| elasticsearch_cluster_health_relocating_shards |
| elasticsearch_cluster_health_status |
| elasticsearch_cluster_health_unassigned_shards |
| elasticsearch_filesystem_data_available_bytes |
| elasticsearch_filesystem_data_size_bytes |
| elasticsearch_indices_docs |
| elasticsearch_indices_indexing_index_time_seconds_total |
| elasticsearch_indices_indexing_index_total |
| elasticsearch_indices_merges_total_time_seconds_total |
| elasticsearch_indices_search_query_time_seconds |
| elasticsearch_indices_store_throttle_time_seconds_total |
| elasticsearch_jvm_gc_collection_seconds_count |
| elasticsearch_jvm_gc_collection_seconds_sum |
| elasticsearch_jvm_memory_committed_bytes |
| elasticsearch_jvm_memory_max_bytes |
| elasticsearch_jvm_memory_used_bytes |
| elasticsearch_os_load1 |
| elasticsearch_os_load15 |
| elasticsearch_os_load5 |
| elasticsearch_process_cpu_percent |
| elasticsearch_transport_rx_size_bytes_total |
| elasticsearch_transport_tx_size_bytes_total |
Prerequisites
Create the Secrets
Keep in mind:
- If your ElasticSearch cluster is using basic authentication, you have to create the secret that contains the user and password.
- The secrets need to be created in the same namespace where the exporter will be deployed.
- Use the same user name and password that you used for the api.
- You can change the name of the secret. If you do this, you will need to select it in the next steps of the integration.
Create the Secret for the username and password with Basic Auth option
kubectl -n Your-Exporter-Namespace create secret generic elastic-user-pass-secret \
--from-literal=username='<your-username>' --from-literal=password='<your-password>'
Create the Secret for the TLS Certs
If you are using HTTPS with custom certificates, follow the instructions given below.
kubectl create -n Your-Application-Namespace secret generic elastic-tls-secret \
--from-file=root-ca.crt=/path/to/tls/ca-cert \
--from-file=root-ca.key=/path/to/tls/ca-key \
--from-file=root-ca.pem=/path/to/tls/ca-pem
Installation
An automated wizard is present in the Monitoring Integrations in Sysdig Monitor. Expert users can also use the Helm chart for installation: https://github.com/sysdiglabs/integrations-charts/tree/main/charts/elasticsearch-exporter
Agent Configuration
The default agent job for this integration is as follows:
- job_name: elasticsearch-default
tls_config:
insecure_skip_verify: true
kubernetes_sd_configs:
- role: pod
relabel_configs:
- action: keep
source_labels: [__meta_kubernetes_pod_host_ip]
regex: __HOSTIPS__
- action: keep
source_labels:
- __meta_kubernetes_pod_annotation_promcat_sysdig_com_integration_type
regex: "elasticsearch"
- source_labels: [__meta_kubernetes_pod_phase]
action: keep
regex: Running
- action: replace
source_labels: [__address__, __meta_kubernetes_pod_annotation_promcat_sysdig_com_port]
regex: ([^:]+)(?::\d+)?;(\d+)
replacement: $1:$2
target_label: __address__
- action: replace
source_labels: [__meta_kubernetes_pod_annotation_promcat_sysdig_com_target_ns]
target_label: kube_namespace_name
- action: replace
source_labels: [__meta_kubernetes_pod_annotation_promcat_sysdig_com_target_workload_type]
target_label: kube_workload_type
- action: replace
source_labels: [__meta_kubernetes_pod_annotation_promcat_sysdig_com_target_workload_name]
target_label: kube_workload_name
- action: replace
replacement: true
target_label: sysdig_omit_source
- action: replace
source_labels: [__meta_kubernetes_pod_uid]
target_label: sysdig_k8s_pod_uid
- action: replace
source_labels: [__meta_kubernetes_pod_container_name]
target_label: sysdig_k8s_pod_container_name
metric_relabel_configs:
- source_labels: [__name__]
regex: (elasticsearch_cluster_health_active_primary_shards|elasticsearch_cluster_health_active_shards|elasticsearch_cluster_health_initializing_shards|elasticsearch_cluster_health_number_of_data_nodes|elasticsearch_cluster_health_number_of_nodes|elasticsearch_cluster_health_number_of_pending_tasks|elasticsearch_cluster_health_relocating_shards|elasticsearch_cluster_health_status|elasticsearch_cluster_health_unassigned_shards|elasticsearch_filesystem_data_available_bytes|elasticsearch_filesystem_data_size_bytes|elasticsearch_indices_docs|elasticsearch_indices_indexing_index_time_seconds_total|elasticsearch_indices_indexing_index_total|elasticsearch_indices_merges_total_time_seconds_total|elasticsearch_indices_search_query_time_seconds|elasticsearch_indices_store_throttle_time_seconds_total|elasticsearch_jvm_gc_collection_seconds_count|elasticsearch_jvm_gc_collection_seconds_sum|elasticsearch_jvm_memory_committed_bytes|elasticsearch_jvm_memory_max_bytes|elasticsearch_jvm_memory_pool_peak_used_bytes|elasticsearch_jvm_memory_used_bytes|elasticsearch_os_load1|elasticsearch_os_load15|elasticsearch_os_load5|elasticsearch_process_cpu_percent|elasticsearch_transport_rx_size_bytes_total|elasticsearch_transport_tx_size_bytes_total)
action: keep